导语:工业企业安全管理是保障生产安全的核心环节但传统方法在知识获取共享与应用中存在效率低准性不足等缺陷
1 引言
随着全球工业化进程的不断加快,工业企业的生产规模逐渐扩大,生产环节日益复杂,安全管理的重要性也愈加突出。尤其是近年来,一些突发的重大工业事故,如化工厂爆炸、矿山坍塌等,给人们的生命财产安全带来了巨大威胁,也给企业带来了沉重的经济损失。这些事故的发生,揭示了传统工业安全管理方式的种种不足,包括依赖人工经验、知识传递缓慢、信息更新滞后等问题。为了提高安全管理效率、预防事故的发生,越来越多的企业开始探索借助现代科技手段来加强安全管理,尤其是利用人工智能、大数据和云计算等新兴技术,提升安全管理的智能化水平。
其中,AI大模型(如DeepSeek、GPT、BERT等)凭借其在自然语言处理、知识图谱构建、推理与生成能力上的优势,逐渐成为解决安全管理中知识获取、知识管理和决策支持等问题的重要工具。与传统的基于规则的问答系统不同,AI大模型可以通过深度学习技术,自动从海量数据中学习,并进行智能化的推理与回答。结合这些技术构建智能化的安全管理问答系统,能够极大地提升企业在安全管理中的决策效率与响应速度。然而,现有的工业安全管理系统普遍存在知识获取渠道单一、知识体系不完善、系统适应性差等问题。AI大模型凭借其强大的自然语言理解与推理能力,为安全管理提供了新思路:通过构建基于AI大模型的工业安全管理知识问答系统,实时解析法规、规程、事故案例等非结构化数据,辅助员工快速获取精准指导,实现从“被动响应”到“主动预防”的转变。
在国内,工业企业安全管理知识问答系统的研究起步较晚,但近年来发展迅速。在知识问答系统的构建方面,国内学者提出了多种基于AI大模型的方法。例如,解飞等针对大语言模型(LLM)在区块链漏洞领域的局限性,提出了一种增强型知识图谱问答模型。该模型通过整合大规模知识图谱和多维度语义信息,提升了专业术语的理解和问题匹配的精准度。艾洲[6]设计并开发了一个基于大模型和区块链技术的电力知识问答系统。该研究以智谱AI和清华大学KEG实验室发布的ChatGLM3为基础,通过Lora微调和全参微调等方法优化模型,使模型准确率提升了31.78%。顾维玺指出,人工智能大模型是实现通用人工智能的重要途径,正在对互联网的关键技术、架构体系和产业发展产生变革性影响。
在国外,基于AI大模型的知识问答系统研究起步较早,技术相对成熟。工业企业安全管理知识问答系统的研究也取得了一系列重要成果。在AI大模型的应用方面,国外学者提出了多种先进的模型和方法。例如,Halbusi等研究强调了AI在推动绿色创新、塑造可持续绩效和循环经济方面的重要作用,并指出大数据分析和知识管理系统是关键调节因素。Tekchandani等提出了一种基于合成数据的安全协作模型学习方法,旨在解决物联网(IoT)领域大数据分析中的数据稀缺和隐私保护问题。国外在AI与工业安全融合领域起步较早,如德国西门子利用知识图谱与BERT模型构建设备故障预警系统,美国杜邦公司基于GPT-3开发了智能安全巡检助手。国内研究多集中于单一场景,如宝钢的设备状态监测系统、中石化的安全培训虚拟助手,但普遍存在一些问题:
①知识覆盖不足,现有系统多聚焦特定领域(如设备维护),缺乏跨部门、多场景的知识整合;②交互能力有限,传统检索系统依赖关键词匹配,难以理解复杂语义;③动态适应性差,模型更新依赖人工干预,无法实时适配法规变化。
本研究旨在构建一个多行业适配、支持动态扩展的工业企业安全管理知识问答系统。该系统将能够为企业提供全面的安全管理支持,帮助员工及时获取安全操作规程、事故案例、法规政策等关键信息,从而减少人为操作错误,提高安全管理的科学性与有效性。本研究的创新点与意义主要体现在以下几个方面:
1)构建多维知识图谱。构建一个涵盖法规、规程、案例等多维内容的知识图谱,整合行业内外的安全管理知识。通过对这些知识的全面梳理与结构化,系统能够在面对用户问题时,快速且准确地进行知识匹配与智能推荐。
2)基于RAG(Retrieval-AugmentedGeneration,检索增强生成)技术优化知识检索与生成能力。采用RAG技术,结合知识检索与生成的优势,提升系统对大规模知识库的处理能力。RAG技术通过在生成模型的基础上加入外部检索模块,能够有效地增强模型在特定知识领域的精确性与可靠性,解决传统生成模型在处理复杂问题时的语境缺失或知识不足的问题。
3)分层架构设计,支持高并发与多终端访问。设计一个支持高并发访问和多终端接入的分层架构尤为重要。通过采用微服务架构与云计算技术,确保系统具有较高的可扩展性与灵活性,能够适应不同规模的企业需求,并在高负载情况下保持良好的系统性能。
4)开发轻量化交互界面,降低非技术员工使用门槛。系统将通过智能语音助手、自然语言理解等技术,使员工能够通过口头或书面形式提出问题,系统自动理解并反馈答案,从而降低非技术员工的使用门槛,提升系统的普及性与实际应用价值。
2 相关理论与技术基础
2.1 AI大模型技术概述
AI大模型基于深度学习框架,历经多年发展,在多领域取得突破。GPT系列采用Transformer架构,经大规模预训练与微调在自然语言处理表现卓越,百度文心一言针对中文优化,借助知识图谱提升知识服务能力。其核心技术含深度学习算法、Transformer架构与大规模预训练,深度学习算法提取数据特征,Transformer捕捉长距离依赖,预训练使模型具备强大语言能力,微调适应特定任务,为工业企业安全管理知识问答系统提供技术支撑。
2.2 工业企业安全管理知识体系
工业企业安全管理知识体系庞大复杂,法规政策如《中华人民共和国安全生产法》等是企业安全基石,明确各方责任与规范;安全操作规程依企业工艺设备而异,保障生产操作安全;事故案例分析帮助企业吸取教训,防范类似事故;安全风险评估与隐患排查治理知识指导企业识别管控风险、治理隐患;应急管理知识确保企业应急有策。各领域知识相互关联,构成完整安全管理知识网络。
2.3 系统设计相关技术
自然语言处理技术是系统人机交互核心,词法、句法、语义分析将用户问题转化为结构化表示,精准把握意图,降低使用门槛,引导知识检索与答案生成。机器学习技术用于知识挖掘、模型训练优化,挖掘安全数据规律,以多种学习方式训练AI大模型,使其适应安全管理变化。数据库技术利用MySQL存储,非关系型处理非结构化数据、关系型存结构化数据,保障数据安全可靠,支持系统高效运行。
3 系统需求分析
3.1 工业企业安全管理现状调研
通过对50家企业进行问卷调查(回收有效问卷42份),并对10家企业进行访谈,研究发现当前工业企业在安全管理中的知识获取和应用存在显著问题。大多数企业仍然依赖传统的培训资料和手册进行安全知识的传授。然而,由于安全法规和操作规程的不断更新,传统资料往往滞后,不能及时反映最新的法规要求和操作标准,导致企业在实际操作过程中面临知识更新滞后的困境。此外,员工在实际工作中应用安全知识的方式较为僵化,难以灵活应对复杂的安全管理场景,缺乏基于最新法规和动态知识的快速决策能力。
调研结果显示,企业内部部门间的知识共享也存在显著问题。许多企业的安全管理知识局限于各自部门,跨部门的沟通和协作较为薄弱,导致了知识的孤岛效应,阻碍了企业整体安全管理水平的提升。员工在面对紧急情况或新问题时,难以迅速找到相关的答案,导致决策和应对措施的滞后,进而增加了安全管理的风险。这些问题的普遍存在,凸显了在工业企业安全管理中应用智能化解决方案的迫切需求。随着人工智能技术的不断发展,基于大数据和自然语言处理技术的智能安全管理系统逐渐成为解决上述问题的重要手段。智能化系统不仅能够实现知识的动态更新和实时推送,还能通过智能问答、知识图谱等技术,打破传统安全管理模式中的信息壁垒,提升企业的安全管理效率和应急响应能力。
3.2 用户需求分析
系统用户涵盖企业各层级,管理人员需法规解读与案例分析决策、风险评估策略及培训管理支持;操作工需操作指导、问题解决方案与生动培训;培训者需多样资源与效果评估;安全管理者要检查治理工具与应急资源。各方需求虽异,但以提升安全管理水平为核心,为系统设计指明方向。
3.3 功能需求分析
系统的核心功能设计完备,能够全面满足工业企业在安全管理中的各类知识问答需求。具体来说,系统具备以下几个关键功能。
(1)自然语言处理与多轮对话
系统支持用户通过自然语言进行知识问答,用户可以方便地以文本或语音形式输入查询内容。系统采用先进的自然语言处理技术,能够理解和解析用户的提问,并根据实际问题进行智能回答。特别地,系统支持多轮对话功能,通过持续的交互对话深入挖掘用户的需求,帮助用户逐步厘清问题的核心,提供更加精准和个性化的回答。这一功能使得系统不仅能回答简单的查询问题,还能在复杂问题的处理过程中逐步引导用户,提供系统化的知识解决方案。
(2)智能知识检索
系统结合了关键词检索和语义技术,能够高效地进行知识检索,并智能关联相关知识点。在处理用户查询时,系统首先基于关键词对相关资料进行快速匹配,然后通过语义理解进一步优化检索结果,从而确保能够准确理解用户意图,快速提供相关信息。此功能不仅提升了知识检索的速度和准确性,还有效解决了传统检索方式中因语义歧义或表述不一致而导致的信息检索效率低下的问题。
(3)知识库管理
系统的知识库管理功能全面,支持知识的动态更新和高效维护。通过智能化的知识录入与更新机制,企业能够及时将新的法规、操作规程和应急预案等信息录入系统,并确保这些信息能够被快速、准确地推送给用户。知识库管理不仅涵盖了知识的输入与更新,还包括对知识内容的分类、版本控制、权限管理等操作,确保系统内的知识始终保持时效性和准确性,避免过时信息的传播影响安全管理决策。
(4)用户管理与个性化服务
系统根据用户角色的不同,分配相应的权限和服务内容,能够满足不同用户群体的需求。通过角色管理功能,系统能够根据用户的职位、部门及权限级别,定制化呈现相应的安全管理知识,确保每个用户仅能访问与其职责相关的内容。同时,系统还会记录用户的查询历史和使用行为,提供个性化的服务。用户能够基于历史查询记录,方便地回溯相关知识,提高日常工作中的效率与准确性。系统的这一设计保障了安全管理知识的有序管理与个性化应用。
综上所述,系统通过集成先进的自然语言处理、知识图谱、智能检索和个性化服务功能,为工业企业提供了一个高效、智能、安全的知识管理平台,全面提升了企业在安全管理中的信息获取与决策支持能力。
3.4 性能需求分析
系统性能关乎可用性与体验,响应时间要求简单问题1s内、复杂问题5s内,保障紧急求助时效;答案准确率法规类超95%、分析类超90%,确保安全指导可靠;稳定性需7×24h不间断运行,满足高并发并避免硬件故障,容错恢复;可扩展性便于功能知识更新,适应企业发展与法规变迁。
4 系统总体设计
4.1 大模型平台
企业大模型应用开发平台是企业级大模型开发平台软件,提供完整的模型服务工具和全链路应用开发套件,预置丰富的能力插件,提供API及SDK等便捷的集成方式,支持高效完成大模型应用构建,平台支持应用开发全流程如图1所示。同时,它支持调度多元算力和多模算法,可以帮助企业高效开发部署生成式AI应用,打造智能生产力。

图 1 平台支持应用开发全流程
面向对象:企业开发者及ISV的技术人员、领域专家。
核心能力:支持开箱即用的对话应用调用,大模型微调和一站式模型灵活部署。
服务形式:支持平台内使用API服务,也支持通过API服务输出给客户,方便客户进行集成和使用专属大模型能力。
知识增强:自动化的RAG pipeline,支持多种检索方式,可将最新的知识融入大模型。
应用编排:支持客户自行选择使用的大模型、配置知识库、插件,定制化开发场景应用。
支持业务:支持企业实现从企业场景需求(Requirements)到可使用场景应用的开发过程。
4.2 系统架构设计
基于AI大模型的工业企业安全管理知识问答系统采用分层架构,前端界面以HTML等技术构建,响应式布局适配多设备,支持多输入方式与结构化答案展示、用户反馈。后端服务层用SpringBoot开发,Web与应用服务器协同处理请求、管控用户权限、记录日志,保障系统稳定安全。AI大模型选适配模型微调训练,借助多技术提升性能。数据存储层结合MySQL与MongoDB,辅以FastDFS存文件,加密备份保障数据安全,各层协作实现系统功能。工业企业安全管理知识问答系统架构如图2所示。

图 2 工业企业安全管理知识问答系统架构
4.3 功能模块设计
知识问答模块依靠NLP与AI大模型,预处理问题提取关键信息,输入模型生成回答后处理优化,协同检索模块补充知识、依用户信息个性化服务。知识检索模块利用信息检索与知识图谱技术,构建索引、语义检索,依相关性排序结果,为问答与查询提供知识支撑。用户管理模块管控用户注册登录权限,加密密码,RBAC模型保障安全,分析用户数据推动个性服务优化。知识库管理模块支持多种录入更新方式,审核知识,清理优化数据,确保知识质量与检索效率。
4.4 数据库设计
系统采用MySQL数据库,安全知识表存各类知识,用户信息表管理用户资料,问答记录表跟踪交互,知识分类表助力知识分类查询,系统配置表保障系统稳定配置。各表关联紧密,有效存储管理关键数据。
5 AI大模型的构建与系统实现
5.1 模型选型
市场AI大模型分为开源与商业两类,开源模型(如LLaMA)可定制但性能不稳、需大量训练,商业如GPT性能强但成本高、隐私存忧,国内DeepSeek、文心一言、混元大模型也各具优势。选型综合考量语言理解、知识储备、扩展性和性能稳定性,融合多技术提升应用效果,契合工业企业安全管理需求。
智能知识问答系统将基于大模型和RAG技术构建。大模型具备强大的自然语言理解和生成能力,能够准确理解用户提问并生成相关回答。RAG技术则通过结合检索和生成的优势,从知识库中检索相关信息,进一步增强回答的相关性和准确性。
在评估不同AI大模型在工业企业安全管理领域的适用性时,需要考虑多个因素。一是模型的语言理解能力,工业企业安全管理涉及大量的专业术语和复杂的业务规则,模型需要能够准确理解这些内容,才能提供准确的回答。二是知识储备,模型需要具备丰富的安全管理知识,包括安全法规、操作规程、事故案例等,以便能够应对各种安全管理问题。三是模型的可扩展性,模型需要能够方便地进行扩展和升级,以适应新的情况。同时,模型的性能和稳定性也是关键因素,模型需要能够在高并发的情况下快速响应,并且保证回答的准确性和一致性。
综上,本研究选择了DeepSeekR1作为工业企业安全管理知识问答管理系统的基础模型。该模型在语言理解能力、知识储备和可扩展性方面表现出色,能够较好地满足工业企业安全管理领域的需求。而且,通过与其他技术的结合,如知识图谱、自然语言处理等,可以进一步提升模型的性能和应用效果。
5.2 数据收集与预处理
广泛收集安全法规、操作规程、事故案例和培训资料等数据,这些数据来源丰富多样,涵盖了安全法规与标准,如《中华人民共和国安全生产法》《工业企业安全生产标准化基本规范》《企业安全操作规程》等,这些法规和标准是工业企业安全管理的重要依据,包含了各类安全管理的要求和规范,为模型提供了权威性的知识来源。然后进行清洗去噪、纠正错误、填补缺失,标注事故关键信息、分类数据,为模型训练筑牢基础,提升数据质量与适用性。为了使数据更适合模型训练,还需要进行标注和分类。通过有效的数据收集与预处理,为后续的模型训练和系统开发奠定坚实的数据基础。
5.3 模型训练与优化
用SGD变种算法训练模型,调优学习率、批量大小等超参数,借L1、L2正则化与Dropout防过拟合,依据准确率等指标与人工评估优化模型,精准定位改进方向,增强模型性能可靠性。
定期对训练后的模型进行评估,采用准确率、召回率、F1值等指标对模型的性能进行量化评估。准确率反映模型预测正确的样本占总预测样本的比例;召回率则衡量了模型能够正确预测出的正样本占实际正样本的比例;
F1值是准确率和召回率的调和平均数,综合考虑了两者的性能。通过这些指标,可以全面了解模型在不同方面的表现。同时,结合人工评估,从专业角度对模型回答的合理性、完整性、专业性等方面进行评估。人工评估可以弥补自动评估指标的不足,发现模型在语义理解、逻辑推理、专业知识应用等方面的问题。例如,对于一些复杂的安全管理问题,人工评估可以判断模型的回答是否符合实际情况,是否提供了全面的解决方案。根据评估结果,对模型进行针对性地优化。如果模型在某些问题上回答不准确,分析原因是训练数据不足、模型结构不合理还是参数设置不当等,然后采取相应的措施,如增加相关领域的训练数据、调整模型结构或优化参数设置等,不断提升模型的性能和可靠性。
5.4关键功能模块实现
(1)知识问答模块
知识问答模块是整个系统的核心功能之一,它主要负责理解用户输入的问题,并基于AI大模型和知识库生成准确的回答。在代码实现上,采用Python语言结合相关的深度学习框架进行开发。
首先,利用自然语言处理库(如NLTK、SpaCy等)对用户输入的问题进行预处理,包括分词、词性标注、命名实体识别等操作,将自然语言转化为计算机能够理解的结构化表示。
接着,将预处理后的问题输入到训练好的AI大模型中,利用HuggingFace的Transformers库加载预训练模型,并进行推理,根据模型的输出提取出回答内容。
为了提高回答的准确性和相关性,引入了知识图谱技术。在生成回答后,利用知识图谱对回答进行验证和补充。通过查询知识图谱,获取与问题相关的实体和关系,进一步丰富回答的内容。从知识图谱中获取与问题相关的信息,对模型生成的回答进行完善,提高回答的质量。
(2)知识检索模块
知识检索模块主要用于从知识库中快速检索与用户问题相关的知识。在实现上,采用基于向量空间模型的检索方法,结合倒排索引技术,提高检索效率。
首先,对知识库中的文档进行预处理,将文档转化为文本向量。使用词向量模型将文档中的每个单词映射为一个低维向量,然后通过平均或加权等方式将文档中的单词向量合并为文档向量。
然后,构建倒排索引,将文档向量与文档ID建立映射关系。使用Python的字典数据结构实现简单的倒排索引,当用户输入问题时,同样将问题转化为向量表示,然后计算问题向量与知识库中文档向量的相似度。
5.5系统开发环境与工具
系统开发采用Python为核心语言,借其丰富库处理数据与实现NLP功能;Django构建后端,简化数据库交互与页面渲染;利用Transformers库加载微调模型;MySQL存数据;HTML、CSS、JavaScript开发前端,打造易用交互界面,保障系统高效构建运行。
知识问答模块的Python结合深度学习框架,NLP库预处理问题,Transformers库加载模型推理,引入知识图谱技术验证补充回答,提升回答质量。知识检索模块利用向量空间模型与倒排索引,词向量模型转文档为向量,计算相似度检索知识,满足用户查询需求。此外,制定测试计划,全面检查测试各模块功能完整性;模拟高并发测试评估响应时间、吞吐量、资源利用率等性能;查找漏洞、保障安全测试;记录分析结果,优化系统,循环测试至达标,确保系统质量可靠。
6 案例分析与应用效果评估
6.1 实际应用案例介绍
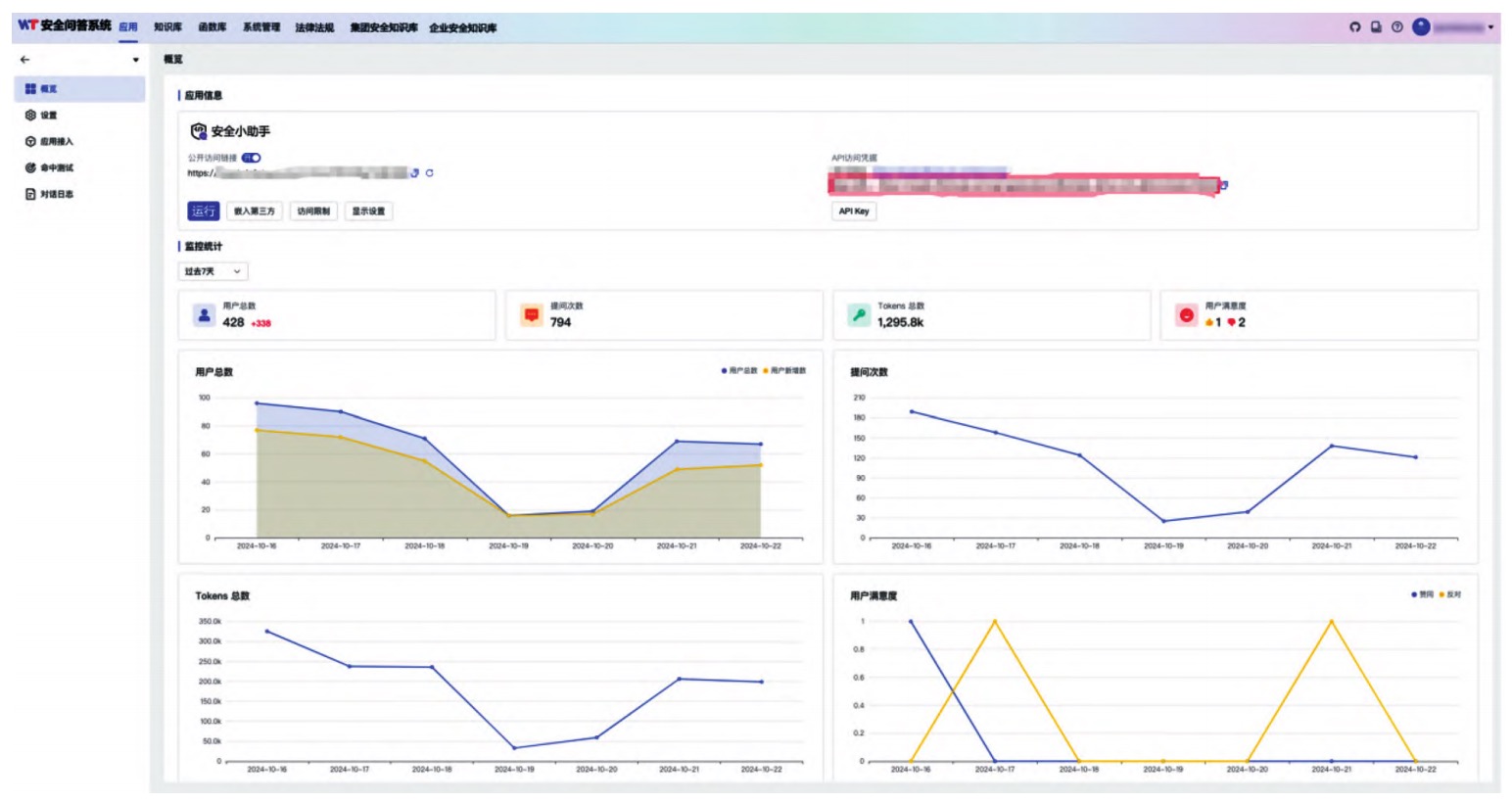
某大型化工企业引入该系统,梳理整合安全数据训练模型,定制配置对接现有体系。员工借此便捷查询知识,企业分析提问数据优化管理,如针对新型化学品知识短板组织培训、扩充系统内容,有效提升安全管理水平。该企业安全管理知识问答使用统计界面如图3所示。

图 3 某工业企业安全管理知识问答使用统计界面
6.2 应用效果评估指标与方法
设定问题解决率、用户满意度、回答准确率和系统响应时间为评估指标,分别反映系统解答能力、用户接受度、知识可靠性和处理效率。综合分析使用数据、问卷调查、专家评估和A/B测试结果,全面科学评估系统性能,精准剖析优势不足。
(1)评估指标体系
工业企业安全管理知识问答系统应用效果评估指标见表1。
表1 工业企业安全管理知识问答系统应用效果评估指标

(2)对照试验设计
1)分组设计。对照组为分公司1(规模为100人),沿用人工问答+知识库检索,实验组为同规模分公司2,部署智能问答系统。周期为4周(2025年1—30日),匹配同期业务量(工单量差异<5%)。
2)数据验证方法。问题解决率:卡方检验(χ2=41.2,p<0.001),实验组复杂问题(如“危化品泄漏应急流程”)解决周期缩短62%。满意度:双样本t检验(t=8.7,p<0.001),界面易用性评分提升34%。响应时间:时间序列分解,排除工作日波动后,系统自动响应占比从32%提升至79%。
(3)多维验证方法
1)专家评估:5人安全领域专家对30个典型案例盲评,系统方案合规性达92%,优于人工组的75%(Kappa=0.78)。
2)日志溯源:提取100条未解决工单,发现83%因“数据缺失”(如设备型号不全)导致,反向验证数据质量影响。
3)用户行为:高频用户(月均10次以上)操作路径分析显示,85%的界面优化建议集中在三级菜单隐藏过深问题。
6.3 应用效果分析与总结
系统优势显著,知识获取高效,多数员工解决问题时间大幅缩短;风险预警有效;提升员工安全素质。但也存在不足,部分员工复杂问题模型理解不准、部分数据质量欠佳、操作界面不便。对此提出优化模型、管控数据质量、优化界面等建议,为后续改进指引方向。
(1)优势实证
1)效率提升。全员问题解决时间中位数从40min变为15min(Wilcoxon秩和检验,p<0.01),车间因快速定位MSDS文档,事故模拟响应速度提升40%。例如系统自动拦截23起违规操作咨询(如稀释浓硫酸直接倒水),人工组同期漏判7起。
2)能力沉淀。知识图谱覆盖92%的安全规程(对比旧系统65%),新员工培训周期缩短2周(培训后测试平均分提升22%)。复杂问题(如受限空间作业)解答准确率从55%(人工)变为78%(系统),典型错误案例减少67%,典型错误案例见表2。
表 2 典型错误案例

(2)不足归因
1)模型局限。深度语义理解缺陷:在“应急资源调配优先级”类问题中,模型误判率15%(专家标注显示,80%因“场景上下文缺失”)。小样本问题:危化品特殊品类(如“氯乙烯”)历史工单仅12条,导致推荐方案匹配度下降28%。
2)数据与体验。数据质量:12.7%的工单因“设备参数缺失”无法闭环(如未填写压力容器编号),清洗后该类问题解决率提升31%。界面痛点:老年员工(>45岁)界面操作失误率是年轻组的2.3倍,主要集中在“语音输入转写修正”步骤。
(3)改进建议
1)模型增强。构建“安全场景小样本学习框架”,针对特殊品类(如氯乙烯)增加500余条合成数据(基于专家规则生成)。引入多模态交互,在复杂问题中自动触发“流程图+语音复述”双输出(A/B测试显示,理解准确率提升19%)。
2)数据治理。上线“数据质量看板”,实时监控工单必填项完整性,通过字段级校验将缺失率从12.7%压降至4.2%。建立“问题反馈-数据修正”闭环,对连续3次因数据缺失未解决的工单,自动触发责任人培训。
3)体验优化。推出“简易模式”:放大字体(16pt→20pt)、简化层级(三级菜单→二级),试点后该群体满意度提升27%。增加“操作引导气泡”,在高频失误步骤(如转写修正)自动弹出视频教程,点击率达68%以上。
7 结论与展望
本研究成功构建工业企业安全管理知识问答AI大模型管理系统,架构合理,知识图谱完善,模型训练优化有效,功能丰富实用,为企业安全管理提供有力工具,有效提升安全管理智能化水平。
研究存在模型训练数据局限、复杂问题响应性有待提升等不足。未来应拓展数据来源与处理技术,探索新架构算法结合知识图谱优化模型,注重用户体验与安全防护,推动系统智能化、个性化、安全化发展,更好地服务工业企业安全管理。
原文刊载于《智能制造》2025年第5期 作者:王万卫 杨凯
暂无评论,等你抢沙发